Dogecoin Price Drop To $0.15 Would Wipe Out $66 Million
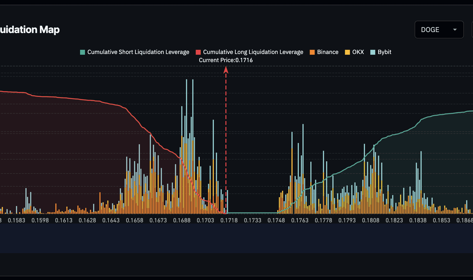
The Dogecoin price is still holding steady above $0.17, but long traders face a threat if the price were to break down and retreat from here. According to data from Coinglass, there are a lot of traders who would lose money if the DOGE price were to fall 10% from its current level.
The liquidation heat map on the website shows that right above the $0.153 level, there is a lot of leveraged longs. A total of 2.43 million DOGE in leveraged longs have their liquidation price at this point, and a drop below this price mark would lead to massive liquidations. In total, there are $66.89 million worth of longs at this level, and a 10% drop would trigger this liquidation trend.

Source: Coinglass
On the other end of the spectrum, there are a large number of leveraged shorts that will be liquidated if the price were to rise another 10% from here. Coinglass data shows that the liquidation volumes, if Dogecoin moves above $0.1908, would cross more than $55 million.
In the shorter term, short traders stand to suffer $20 million in liquidations if the DOGE price reaches $0.18. Whole long traders risk a similar amount if the price of the meme coin breaks down below $0.17.
Can DOGE Price Reclaim $0.2?
The Dogecoin price continues to get a lot of support, and one of the most recent instances of this is the price surging when the social media platform X (formerly Twitter) announced that it had gotten a number of licenses for its money transmitter business.
Crypto analysts have also shown bullishness toward the meme coin, expecting the Dogecoin price to continue to rise. One such case is from crypto analyst DonAlt who believes that the DOGE price could reach a new all-time high with a target at $1.
DonAlt explains that the meme coin has being trading quite well alongside Bitcoin, so the possibility that it rallies towards $1 is high. The crypto analyst believes that DOGE is a great investment and it would be a great buy if it does dip to $1 again.